CX Tech Top-Ups: Protect Your Image with Reputation Management
We’re thrilled to introduce Reputation Management, a new tool designed to help businesses actively manage their online presence. In a world where 7...
3 min read
Brianna Thompson November 10, 2021
This month we have rolled out several new product features in the Intouch Platform and IntouchCheck™ that we are so excited for you to begin using.
Intouch Platform
IntouchCheck™
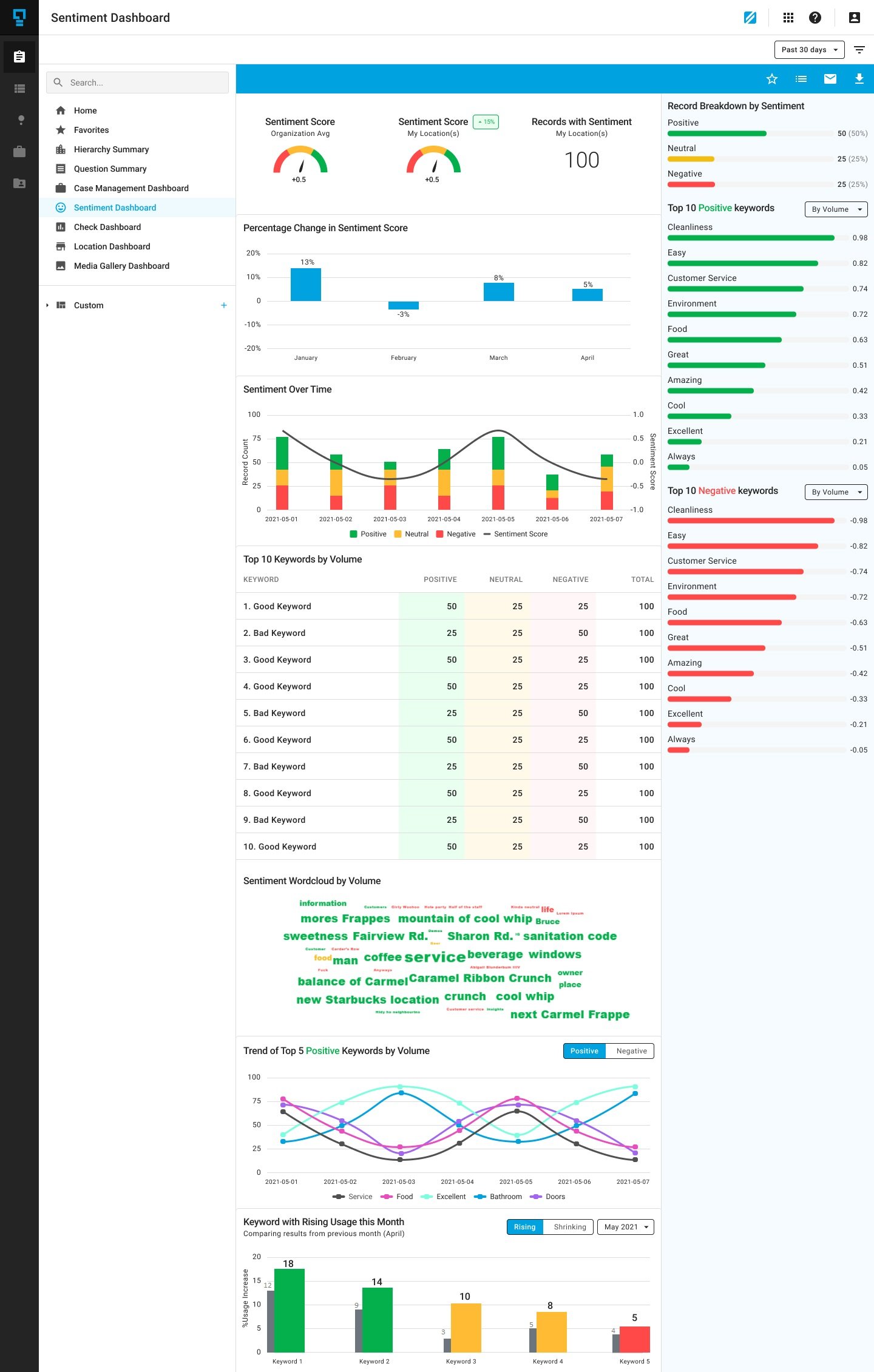
The new and improved Sentiment Dashboard helps users analyze customer’s feelings toward their brand or towards a specific service area. When sentiment is turned on, all open ended responses will automatically be analyzed and classified in the dashboard as either positive, negative or neutral sentiments. Keywords used in responses will also be extracted.
This dashboard includes sentiment score, percentage changes month by month, sentiment over time, top 10 keywords, a sentiment word cloud, and top 5 positive and negative keywords. Users are also able to compare sentiment scores of their location against the overall organization.
By analyzing sentiment, users can identify critical issues, uncover emerging positive or negative trends, and pinpoint areas for improvement. For example, if a user notices that their top 10 negative keywords are all words associated with bathrooms and cleanliness, then this could signify that the business is struggling with keeping bathrooms clean and new measures should be put in place to help improve this area.
Integrations are a quick and effective way to get your data into other tools and platforms. These integrations can be automated so you can sit back and have your data exported without having to do it manually.
This month, we are introducing an integration to Box. Box is a cloud-based content management, collaboration, and file sharing tool. This integration will allow you to have your data exported straight into your Box account. To use this integration you must have an existing Box account. To set it up, head over to settings and click integrations. You will see Box listed under the “Not Installed” section. Simply click connect and configure the data you want sent to your Box account. Once connected, you can set up a trigger that will automatically send the data you specified to your account.
.png?width=1070&name=Screenshot%20(179).png)
Because we know how powerful integrations can be, we have also introduced a Google Drive integration, allowing you to have your data exported straight into Google’s cloud storage solution, Google Drive. As with our other integrations, you must have an existing Google Drive account to connect it.
To set it up, head over to settings and click integrations. You will see Google Drive listed under the “Not Installed” section. Simply click connect and configure the data you want sent to your Google Drive account. Once connected, you can set up a trigger that will automatically send the data you specified to your account.
We wanted to ensure all users are getting a great experience that is tailored to their role, so we have updated our IntouchCheck™ navigation.
When signing in, users will be brought to the page that is most relevant to their role and have a user specific navigation menu. For example, admins now land on the “Manage Checklist” page when entering the product and other users will be brought to the “Perform Audits” page. By being brought to the page that is most relevant to their role and having a user specific navigation menu, users will save time from having to navigate across the platform to find what they are looking for.
Another change was made to our mobile navigation, now optimized to help users get to where they want to go in the simplest manner. This new navigation makes it easier to switch between pages while showcasing all feature tabs in a clean view. The tabs are large enough to click, eliminating the hassle of having to zoom in in order to click a button.

Auto-numbering questions is now an available option in checklist settings. When turned on, questions in the checklist will automatically be numbered in sequential order so that they may be easily referenced.
For example, if an auditor notices that a question is outdated, they can easily reference it to the admin team who can make the appropriate edits in the checklist builder.
If the order of the questions is rearranged, the question numbers will automatically update to reflect those changes. Auto-numbering checklists is an easy way to keep track of your questions without having to manually enter a number for each question, or manually having to edit a number when your checklist question order changes.
Here at Intouch Insight we love hearing from our customers. If you or your team have any new ideas that you would like to share, please reach out to us at letstalk@intouchinsight.com
We’re thrilled to introduce Reputation Management, a new tool designed to help businesses actively manage their online presence. In a world where 7...
As summer is winding down and we start to look ahead to the fall, our teams have been working to release continuous enhancements that will make it...
Happy holidays and happy new feature releases! This month we have added several new features and product enhancements to the Intouch Platform and...